
项目名称:青岛市欢乐滨海城能耗监测系统
项目类型:能耗在线监测
建筑业主:青岛市欢乐滨海城
施工单位:betway必威官方网站
项目采购设备:能耗在线监测系统1套,能耗数据采集器1台,辅材1批。
项目介绍:
《青岛市四方区欢乐滨海城控制性详细规划》方案正式向社会公示,这里将打造成为青岛主城区西部以商务办公、休闲旅游、商业、居住为主导功能的富有滨海城市特色的多元复合型生态新城。
根据规划,青岛市四方区欢乐滨海城规划区域位于四方区胶州湾高速以西,北至李村河、南到航务二公司南边界、东临胶州湾高速、西临胶州湾。东西长750米,南北长3500米,规划总用地222.03公顷。规划居住人口3.6万人。
四方区西部作为青岛传统老工业企业聚集的区域,是青岛主城区未来产业升级、功能结构调整的重要空间载体。欢乐滨海城位于四方区胶州湾高速以西,北至李村河、南到航务二公司南边界、东临胶州湾高速、西临胶州湾,是该区域内唯一一处大规模滨水未开发区域,因毗邻胶州湾高速、青黄大桥连接线等城市快速交通,距青岛流亭机场约13公里,距青岛火车站约7公里,距在建的青岛北客站约3公里。正是由于欢乐滨海城的交通区位、滨水景观资源、建设实施快等优势明显,被确定为"环湾保护、拥湾发展"的重点启动项目。
建筑整体架构:

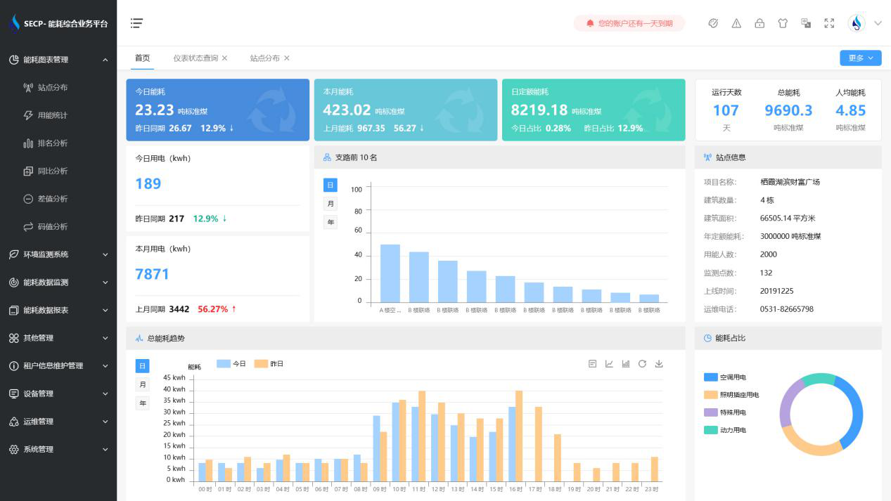
建筑能耗监测系统软件界面图

建筑能耗监测系统功能
1. 能耗分析
能耗分析中是对数据的图形、图表展示,其中包括用能统计、用能报表、排名分析、同比分析等功能。它可以分支路、分类、分项、分区域、分部门统计用能信息,查看能耗报表,用能同比分析,并进行差值分析与能耗排名分析。使得管理人员对能耗数据信息清晰明了,为节能降耗提供数据支持。
2. 租户信息维护管理
主要是对建筑群的详细信息(地址、编号、名称、用能人数、建筑面积、采暖面积、建筑年份等)、区域信息、设备类型、项目信息进行管理,以便进行信息维护。
3. 设备管理
设备管理是对建筑物能源监测设备的管理,便于管理人员对能耗监测设备采集的当日数据量、运行状态等信息了如指掌,以便及时发现异常,减少用能损失。
4. 权限管理
涵盖角色管理、数据权限、接口权限等功能,方便不同的用户对系统管理,并灵活配置不同权限。
5. 系统管理
系统管理可自动对缺失数据进行数据补调,不需要任何人工干预。同时支持手工补调数据,补调完成后恢复到自动补调状态将剩余数据自动补调。系统管理确保数据成功上传至上级平台,让用户省心、放心!
建筑能耗监测系统架构图
