项目名称:嘉祥县人民医院能耗监测系统
项目类型:公共建筑能耗监测
建筑业主:嘉祥县人民医院
施工单位:betway必威官方网站
项目采购设备:建筑能耗监测系统1套,能耗数据采集器1台,辅材1批。
项目介绍:
嘉祥县人民医院始建于1949年6月,历经几代“嘉医人”的艰苦创业,现已发展成为一所集医疗、教学、科研、康复、保 健和计划生育技术指导等功能于一体的国家二级甲等医院。占地面积60亩,建筑面积4.4万平方米,开放床位696张;在职干部职工 1003人,其中专业技术人员870人;拥有医学硕士及副高级以上高级专业技术人员 122余人。济宁名医6名,县级拔尖人才7名,祥城英才7名。
占地220余亩的新院区正在建设之中,床位设置1200张,将坚持生态化、人性化、整体化的理念,进一步引进国际一流的先进医疗设备,建立一座功能更加完善、设施更加齐全、环境更加优美的园林式现代化医院。
该项目中,能耗监测系统支持对全院用水、用电的实时数据采集,同时支持对燃气、汽油、柴油等未实现自动采集的能源进行手工补录。系统不仅支持查询各用电分项(如:照明插座用电、空调用电、动力用电、特殊用电)的数值,并进行对比分析与可视化展示;还可查询各用水分项(生活用水、食堂用水、绿化用水、宿舍用水、洗车用水)的数值及占比。
建筑整体架构:

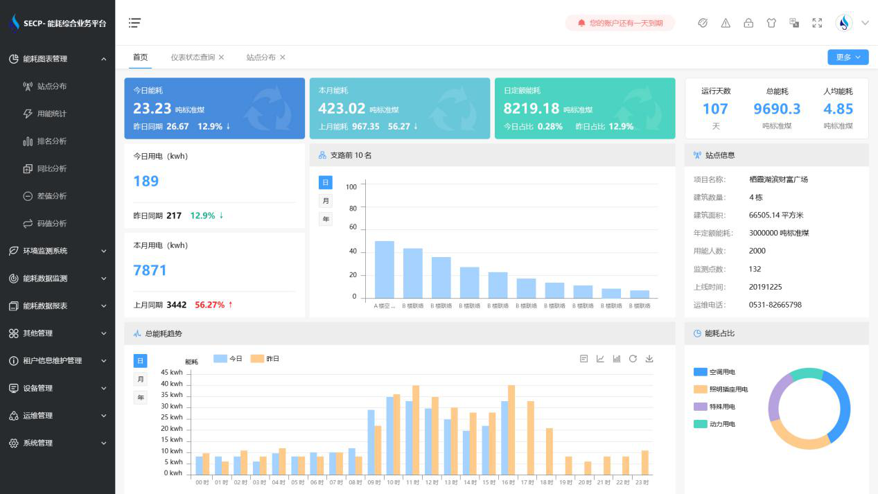
建筑能耗监测系统软件界面图

建筑能耗监测系统功能
1. 能耗分析
能耗分析中是对数据的图形、图表展示,其中包括用能统计、用能报表、排名分析、同比分析等功能。它可以分支路、分类、分项、分区域、分部门统计用能信息,查看能耗报表,用能同比分析,并进行差值分析与能耗排名分析。使得管理人员对能耗数据信息清晰明了,为节能降耗提供数据支持。
2. 租户信息维护管理
主要是对建筑群的详细信息(地址、编号、名称、用能人数、建筑面积、采暖面积、建筑年份等)、区域信息、设备类型、项目信息进行管理,以便进行信息维护。
3. 设备管理
设备管理是对建筑物能源监测设备的管理,便于管理人员对能耗监测设备采集的当日数据量、运行状态等信息了如指掌,以便及时发现异常,减少用能损失。
4. 权限管理
涵盖角色管理、数据权限、接口权限等功能,方便不同的用户对系统管理,并灵活配置不同权限。
5. 系统管理
系统管理可自动对缺失数据进行数据补调,不需要任何人工干预。同时支持手工补调数据,补调完成后恢复到自动补调状态将剩余数据自动补调。系统管理确保数据成功上传至上级平台,让用户省心、放心!
建筑能耗监测系统架构图
