河北鼎星水泥有限公司能耗在线监测案例

浏览次数:作者:betway必威官方网站能耗在线监测系统

详情

河北鼎星水泥有限公司能耗在线监测案例(图1) 

>项目档案

项目名称河北鼎星水泥有限公司能耗在线监测系统

项目类型能耗在线监测系统

建筑业主河北鼎星水泥有限公司

施工单位betway必威官方网站

项目采购设备端设备1台,辅材1批。

>项目简介

项目介绍

河北鼎星水泥有限公司是井陉县人民政府为合理开发利用井陉县水泥用灰岩资源,实现资源规模开发和优质优用,通过招商引资,引进的省政府重点建设项目位于井陉县孙庄乡东白花村村东与鹿泉市东焦东队交汇处(金隅鼎鑫水泥厂的西侧),在井陉县工商管理局登记注册。南靠太行山,有着丰富的水泥矿山资源,北邻宜沙公路和石闫公路,地理位置优越,交通便利。

公司成立于2007年9月,2011年4月份投产,公司的建设规模为4000t/d新型干法熟料水泥生产线(带纯低温余热发电站工程),项目总投资5.4亿元其中环保投资3907.6万元,年产熟料120万吨,年发电量4244×104KWh。公司现有在职员工200余人,其中管理人员58人,专业技术人员30人,化验人员26人。

本项目根据《重点用能单位能耗在线监测系统推广建设工作方案》的要求建设。通过计量仪表、工控系统等采集、汇总本单位能耗数据,将数据上传至省级平台,或直接上传至平台;接入端系统要通过网闸、防火墙、隔离等安全措施,确保内部系统安全和数据安全要具备远程升级维保、一端多传、接收平台推送信息和用能单位自身能源管理所需的功能。

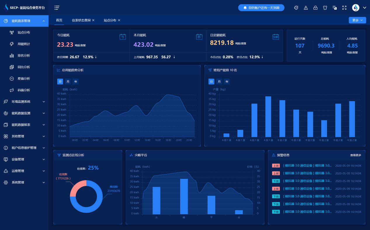
能耗在线监测系统界面:


河北鼎星水泥有限公司能耗在线监测案例(图2)


能耗在线监测系统功能:

1. 全厂看板:页面概要显示企业的基本信息、日/月/年吨标煤能耗、每个分类能耗的逐日用能趋势、数据上传记录等信息。

2. 能源流向图:以图形的方式更加直观的显示企业能耗的组成,迅速定位能耗占比高的能源类别。

3. 全厂能耗统计:按日、月、年统计全厂一次能源、二次能源、耗能工质消耗量,并将各类能源按折标系数折算成吨标煤能耗。

4. 工序能耗统计:按日、月、年统计企业各生产工序的能源消耗,并根据折标系数折算成吨标煤能耗。

5. 产品单耗统计:按日、月、年统计企业各产品的能源消耗,并与产量数据结合,计算产品的单耗。

6. 重点耗能设备能耗统计:按日、月、年统计企业重点用能设备的能源消耗,并根据折标系数折算成吨标煤能耗。

7. 计量器具数据集抄及用能统计:远程集抄电表、水表、流量计等计量器具的数据,并按日、月、年统计用能数据。

8. 手工填报:对于一些无法通过计量器具远程采集用能数据的能源(如:煤、油等),提供手工填报用能数据功能。

能耗在线监测系统架构:


河北鼎星水泥有限公司能耗在线监测案例(图3)


以下是项目施工现场实拍图:


河北鼎星水泥有限公司能耗在线监测案例(图4)


河北鼎星水泥有限公司能耗在线监测案例(图5)


河北鼎星水泥有限公司能耗在线监测案例(图6)

查看更多 >>

推荐案例