项目名称:滕州中万广场能耗监测系统
项目类型:能耗监测管理
建筑业主:滕州中万广场
施工单位:betway必威官方网站
项目采购设备:能耗监测管理系统1套,辅材1批。
项目介绍:
中万国际广场位于滕州市荆河中路核心商圈,傲居滕州市中心,总占地面积450亩,总建筑面积120万平方米,项目周边5公里内常住居民人口数量达60万,是滕州市政府2012年重点改造工程。项目规划酒店、办公、购物、会议、居住等五大顶级城市配套,与荆河公园有机融为一体,共同构筑了核心商圈一站式商业中心、生活中心,项目落成后将成为滕州又一地标性建筑,它将完善城市硬件,填补城市功能;提升商圈档次,填补商业空白;提升地段价值,巩固商圈地位。 其中一期综合商业将汇集国内外一线零售、百货、院线、KTV、酒吧、餐饮等强势业态与品牌,打造滕州唯一高端商业体。
商业氛围浓厚,带来规模、品质、品牌全面升级的滕州市新地标,引进最新型的城市综合体理念,全力打造滕州第一家真正意义上的现代购物中心,是集零售、餐饮、娱乐、休闲、文化、康体等多种业态为一体,最大化满足一站式消费需求;将打造成为滕州全新的商业购物城市综合体,山东中万国际广场的建设,对于加快滕州服务业发展、提升滕州服务业档次必将起到积极的推动作用。
建筑整体架构:

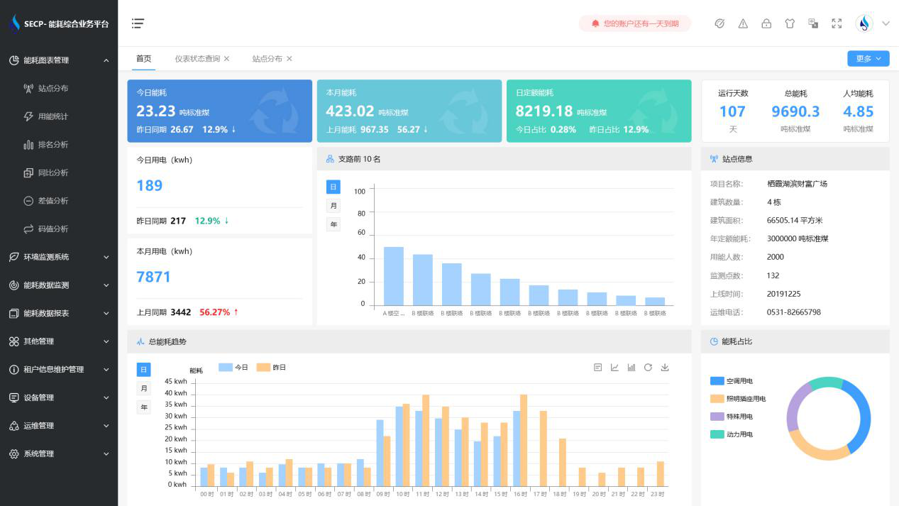
建筑能耗监测系统软件界面图

建筑能耗监测系统功能
1. 能耗分析
能耗分析中是对数据的图形、图表展示,其中包括用能统计、用能报表、排名分析、同比分析等功能。它可以分支路、分类、分项、分区域、分部门统计用能信息,查看能耗报表,用能同比分析,并进行差值分析与能耗排名分析。使得管理人员对能耗数据信息清晰明了,为节能降耗提供数据支持。
2. 租户信息维护管理
主要是对建筑群的详细信息(地址、编号、名称、用能人数、建筑面积、采暖面积、建筑年份等)、区域信息、设备类型、项目信息进行管理,以便进行信息维护。
3. 设备管理
设备管理是对建筑物能源监测设备的管理,便于管理人员对能耗监测设备采集的当日数据量、运行状态等信息了如指掌,以便及时发现异常,减少用能损失。
4. 权限管理
涵盖角色管理、数据权限、接口权限等功能,方便不同的用户对系统管理,并灵活配置不同权限。
5. 系统管理
系统管理可自动对缺失数据进行数据补调,不需要任何人工干预。同时支持手工补调数据,补调完成后恢复到自动补调状态将剩余数据自动补调。系统管理确保数据成功上传至上级平台,让用户省心、放心!
建筑能耗监测系统架构图
